Виробником настільного токарного верстата 16В02А та 16Т02А є Кіроваканський завод прецизійних верстатів м. Кіровокан (сьогодні м. Ванадзор), Вірменія.
Основним призначенням верстата було навчання токарній справі у школах, профтехучилищах, технікумах, що широко використовуються в лабораторіях, навчальних та ремонтних майстернях.
На даний час випуск верстатів припинено.
Настільні токарні верстати моделей 16В02А (особливо високої точності) призначені для виконання різних точних токарних робіт з установкою деталі, що обробляється в центрах, цанг патроні і на планшайбі. Завдяки використанню на верстатах спеціальних пристроїв, що поставляються заводом-виробником за спеціальним замовленням та за окрему плату, можливе також проведення операцій шліфування, фрезерування та розточування.
Області застосування верстатів 16В02А є досвідчені та інструментальні цехи годинникової, приладобудівної, радіотехнічної та інших галузей промисловості, а також різні лабораторії, майстерні тощо.
Область застосування, також - шкільні та похідні майстерні технічні училища, лабораторії, а також у домашніх умовах для любителів токарної справи та конструкторів-моделістів, що допоможе використати дозвілля для розвитку трудових навичок та винахідливості.
Основна відмінність токарного верстата моделі 16В02А – підшипники ковзання в корпусі бабки, на яких встановлений шпиндель.

Габаритні розміри робочого простору верстата 16В02А

Фото настільного токарного верстата 16В02А
Фото настільного токарного верстата 16В02А. Дивитись у збільшеному масштабі

Розташування основних вузлів токарного верстата 16В02А

Розташування органів керування токарним верстатом 16В02А

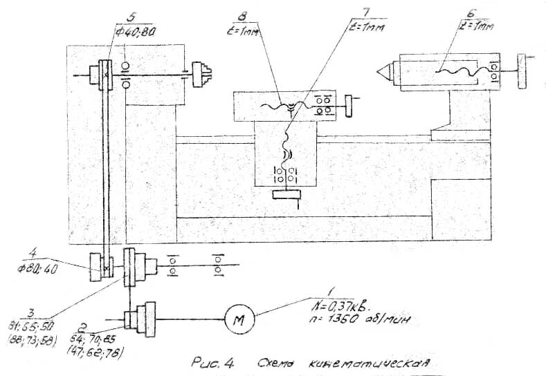
Кінематична схема токарного верстата 16В02А

Станина токарного верстата 16В02А
| Найменування параметру | 1D601 | 16T02P | 16T02A | 16V02A |
|---|---|---|---|---|
| Основні параметри верстата | ||||
| Клас точності | Н | П | А | А |
| Найбільший діаметр заготовки над станиною, мм | 125 | 125 | 125 | 140 |
| Найбільший діаметр заготовки над супортом, мм | 75 | 75 | 75 | 85 |
| Висота центрів над плоскими напрямними станини, мм | 68 | 68 | 72 | |
| Найбільша довжина заготовки у центрах (РМЦ), мм | 180 | 250 | 250 | 275 |
| Найбільша довжина оброблюваної заготовки без переустановки супорта, мм | 55 | 65 | 65 | 60 |
| Найбільша висота різця, мм | 8 х 8 | 8 х 8 | 8 х 8 | |
| Шпиндель | ||||
| Діаметр наскрізного отвору в шпинделі, мм | 10,2 | 10,2 | 10,2 | 15 |
| Конус Морзе шпинделя | Морзе КМ2 | Морзе 0 | Морзе 0 | Морзе 0 |
| Число ступенів частот прямого обертання шпинделя | 3 | 6 | 6 | |
| Частота прямого обертання шпинделя, об/хв | 700, 1400, 2800 | 400, 630, 1000, 1250, 2500, 4000 | 400, 630, 1000, 1250, 2500, 4000 | 400..5000 |
| Супорт. Подання | ||||
| Поздовжнє переміщення супорта | Ручне | Ручне | Ручне | Ручне |
| Найбільше поперечне переміщення супорта, мм | 60 | 60 | 65 | |
| Переміщення супорта поперечне на один поділ лімба, мм | 0,05 | 0,01 | 0,01 | 0,02 |
| Найбільше переміщення верхніх (різцевих) санчат, мм | 65 | 65 | ||
| Переміщення різцевих санок на один поділ лімба, мм | 0,05 | 0,01 | 0,01 | 0,01 |
| Кут повороту верхньої каретки супорта, град | ±30° | ±30° | ±30° | |
| Задня бабка | ||||
| Конус Морзе задньої бабки | Морзе 1 | Морзе 0 | Морзе 0 | Морзе 0 |
| Найбільше переміщення пінолі, мм | 35 | 40 | 40 | 40 |
| Електроустаткування | ||||
| Електродвигун головного приводу, кВт (об/хв) | 0,180 | 0,25 | 0,25 | 0,37 (1500) |
| Габарити та маса верстата | ||||
| Габарити верстата (довжина ширина висота), мм | 680 х 200 х 220 | 695 х 520 х 300 | 695 х 520 х 300 | 760 х 500 х 340 |
| Маса верстата, кг | 30 | 35 | 35 | 90 |